中购联手机网
践行“双碳”战略|中建东孚智慧低碳运维管理平台正式上线
时间:2024-07-01
来源: 东孚资管
6月30日,由中建八局云汉数科与中建东孚共同研发的商业资产智慧低碳运维管理平台正式上线投入使用。在追求高效与可持续的城市运营之路上,中建东孚积极响应国家碳达峰与碳中和战略,以切实行动兑现绿色低碳发展承诺。

立足大型商业资产运维实际需求
中建东孚商业资产智慧低碳运维管理平台
兼顾绿色低碳、智慧运维、智慧巡检、智慧报警
等八大功能模块核心功能
实现商业资产管理效率
和服务质量的同步提升
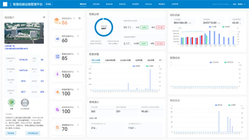
01 综合看板模块
全维度量化评分

作为智慧管理的神经中枢
综合看板集成商业资产项目的关键性能指标
为管理者提供全面可视化的项目运营视图
通过实时监控能耗、设备状态、报警
及巡检任务完成率
运用专业评价体系为商业资产项目的“健康度”
提供准确的量化评分
确保项目运营的透明性和高效性

02 绿色低碳模块
实时监测与能源优化

通过能耗分析和环境监测
模块集成“能耗管理”和“碳排放管理”两大功能
实现了项目从微观数据到宏观趋势的实时管控
为推动园区节能减排、优化能源使用
提升园区生态友好性
打造绿色园区提供强有力的技术支撑

03 智慧运维模块
故障提前预测

运用全生命周期管理理念
对商业资产项目内的设备设施
进行细致监控和维护
运用物联网、大数据技术和机器学习算法
准确判断设施设备的健康程度、故障类型
提前预测,减少停机时间
提高项目园区运行的安全性、可靠性

04 智慧巡检模块
规避安全疏漏

以过程监控为核心
通过巡检智库、智能终端、大数据系统等
有效规避人员因素造成
巡检过程存在的各种问题
实现巡检工作
智慧化、数据化、可视化
确保工程巡检及安防、消防巡检的有效开展
05 智慧报警模块
高效及时、精准感知

通过数字化手段
打造“监管平台+设备监测+预警服务”
闭环管理模式
对商业资产项目内报警事件的智能分类
及时上报并自动化下发工单
实现对设备运行与安全事件的精确管控
确保管理者在面临紧急情况时
迅速有效应对


06便捷服务模块
流量动态管控


以提升园区用户满意度为目标
链接智慧通行、智慧停车服务
通过监测感知技术
实现商业资产项目内人流、车流态势的
实时感知与精准评估预警
能够快速发现异常、预测流量及诊断分析
为客户提供便捷、高效的服务体验

07综合安全模块
科学风险防范

以全方位安全管理理念为基础
将人力防范(人防)、实体防范(物防)、
电子防范(技防)等手段有机结合
集成视频监控、入侵报警、门禁控制等
多个安防系统
搭载智能化的监控与应急管理预案
构建科学安全防护体系
08经营管理模块
科学经营决策依据


基于数字孪生、数据穿透等技术
对商业资产项目运营过程实现
全局感知、实时监控和精准控制
横向实现碳排放可见、可示、可控的动态管理
纵向实现各楼层碳足迹全生命周期管理
以精细化的能耗管理模型进行资产运营分析
提升园区的经济效益和市场竞争力

未来,中建东孚
将持续把健康办公、节能减碳等方向
贯穿建筑的全生命周期
通过自主研发推动低碳建筑设计和运维
助力商办行业迈向
“高质量、高品质、高效益”的全新发展模式
版权与免责声明
1、"中购联网"的所有作品,包括文字与图片,未经本网授权不得转载。违反上述声明者,本网将依法追究法律责任。
2、凡注明"来源:非本站"的作品,均转载自其它媒体,本网转载的目的在于传播更多信息,此类稿件并不代表本网观点,本网不承担此类稿件侵权行为的直接责任及连带责任。
3、如因作品内容、版权等需要同本网联系的,请在作品在本网发表之日起30日内联系,否则视为放弃相关权利。